Monitoramento de Uptime
& Páginas de Status

Solução de monitoramento fácil e confiável.

  • Integrações de notificação 7
  • Páginas de status versáteis e rastreadas
 
Monitore a disponibilidade dos seus sites, servidores e portas com facilidade.
Acompanhe seus trabalhos Cron e certifique-se de que estão realmente funcionando.
Monitore datas de expiração de nomes de domínio e certificados SSL.
Receba notificações quando seu DNS de domínio mudar, monitore com facilidade.
 

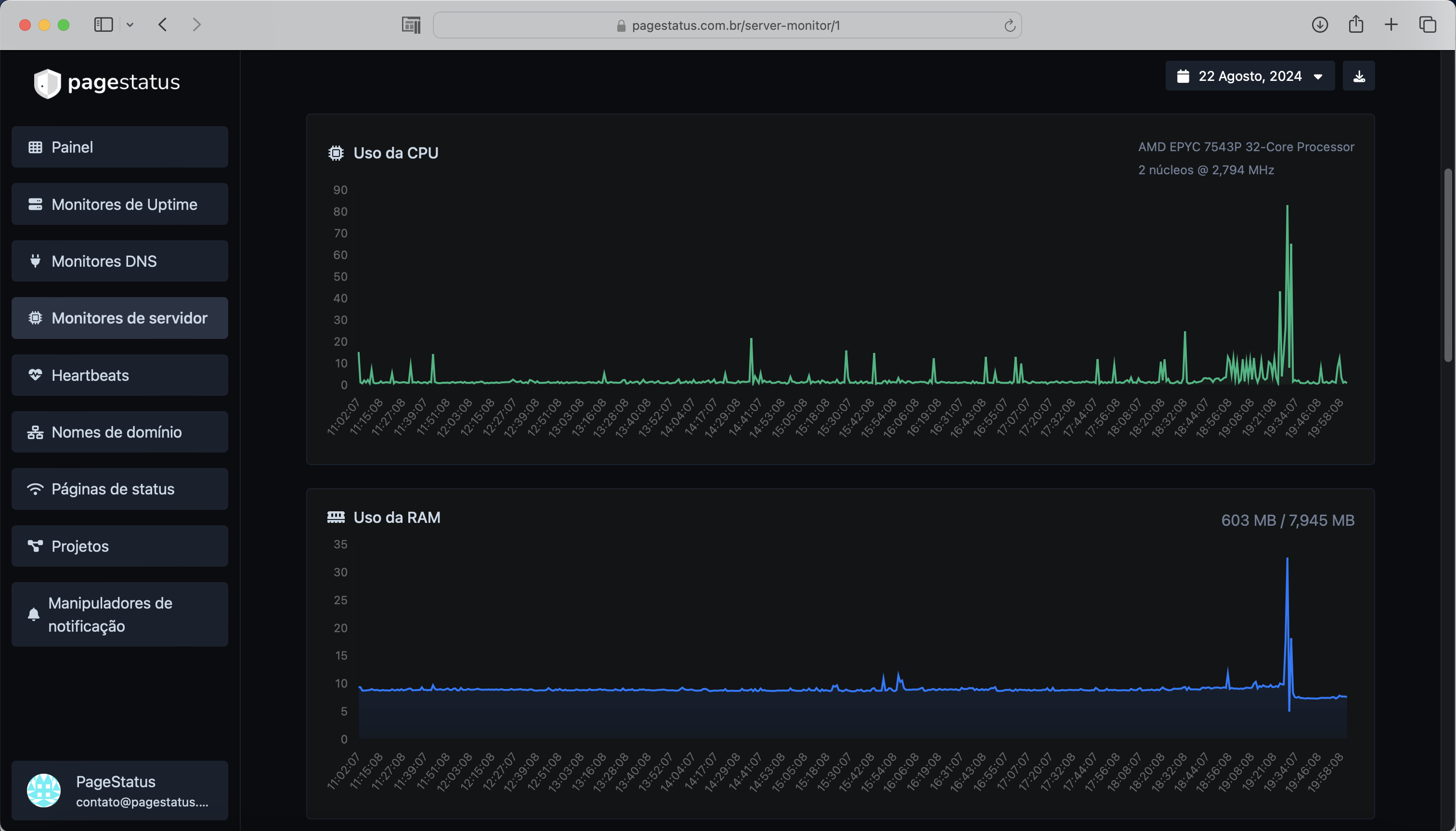
Monitores de servidor

Acompanhe seus recursos em seus servidores Linux.

Uso e carga da CPU
Uso de RAM
Uso de disco
Alertas de uso personalizados
 

Páginas de status

Exiba as estatísticas dos seus monitores de forma transparente e bonita para seus visitantes.

Análise de visitantes e visualizações de página
Protegido por senha
Leve, rápido e otimizado para SEO
Análises avançadas e páginas personalizáveis
 

Incidentes

Receba notificações instantaneamente quando as verificações falharem.

Gatilhos de verificações falhadas personalizados
Múltiplos canais ao mesmo tempo
Entenda por que falhou
Deixe notas para os incidentes
 
Fizemos 12,051,355 verificações para um total de 70 monitores.

Também hospedamos 14 páginas de status.
 
Múltiplas localizações
Verificamos seus monitores de várias localizações ao redor do mundo.
Requisições HTTP personalizadas
Método de requisição, corpo da requisição, autenticação básica e cabeçalhos de requisição personalizados.
Respostas HTTP personalizadas
Defina e espere uma certa resposta dos seus monitores.
Notificações de e-mail bonitas
Receba notificações instantâneas quando seus serviços monitorados ficarem online ou offline.
Projetos
A maneira mais fácil de categorizar seus recursos gerenciados.
 

Receba notificações com facilidade

Inúmeras integrações de notificações para todas as suas necessidades.

Email
Webhook
Slack
Discord
Telegram
Microsoft Teams
WhatsApp
 

Começar

Acompanhe o uptime dos seus servidores e exiba suas estatísticas em uma página de status.

 

Últimos posts do blog